Bridge the Gap Between
Vision & Execution
15-Step Wizard
Detailed PRD Generation
MCP Server
Direct Agent Integration
✨ Recursive Tasks
Infinite Work Breakdown
Built for the AI Era
Traditional project management tools trap data in GUIs. Vibes AI builds a structured context layer for your AI agents.
A 15-step interview process that captures every detail of your product vision, from tech stack to monetization.
Drill down from high-level phases to actionable subtasks in seconds with our context-aware task generator.
Expose your project context directly to AI agents like Cursor or Claude via the Model Context Protocol.
Save and reuse high-quality prompt snippets for consistent instructions across all your projects.
An infinite-depth recursive task tree with a tabbed detail pane for deep focus and context.
Generate creative names, taglines, and feature ideas with context-aware AI assistants built into every step.
Instantly create PRDs, project docs, and AI development prompts from your structured wizard responses.
Attach design specs, code snippets, and assets directly to tasks to provide full context to your AI agents.
Describe your ideal frontend and attach examples to guide LLMs in building high-fidelity, premium interfaces.
Track key project decisions and manage Q&A features to help you communicate effectively with your AI team.
Get deep insights into your project development process with detailed statistics and progress tracking.
Built from the ground up to solve the "AI Amnesia" problem by maintaining persistent, structured context.
Dynamic Project Wizard
Our 15-step interview process captures every nuance of your application vision. From architecture choices to monetization strategies, Vibes AI ensures your AI agents have the blueprints they need to build exactly what you want.

Deep Recursive Task Tree
Break down complex projects into infinite levels of detail. Our task management system is designed for high-resolution planning, allowing you to bridge the gap between abstract goals and actionable code.

Context-Aware AI Chat
Toggle between the world's most powerful LLMs while maintaining full project awareness. Our chat interface feeds structured context from your wizard and tasks directly into the AI, eliminating "AI amnesia".

Visual Project Board
Get a bird's-eye view of your development progress. Our visual Kanban board helps you track milestones and manage the flow of work from initial brainstorm to production-ready features.

Multi-Model LLM Support
Why settle for one model? Switch between Claude, GPT, and others on the fly. Vibes AI is model-agnostic, giving you the flexibility to use the best tool for every specific task.

Structured Context Overview
Forget messy prompt engineering. We provide a clean, structured overview of your entire project that AI agents can parse in milliseconds. It's the persistent memory your agents have been missing.

QA & Decisions Engine
Document critical architectural decisions and manage follow-up questions from your AI team. Our QA system ensures that every choice is recorded and accessible for future context.

Integrated MCP Server
Connect your project data directly to external tools like Cursor, Claude Code, or Google Antigravity. Our Model Context Protocol server lets any agent interact with your project as a live data source.

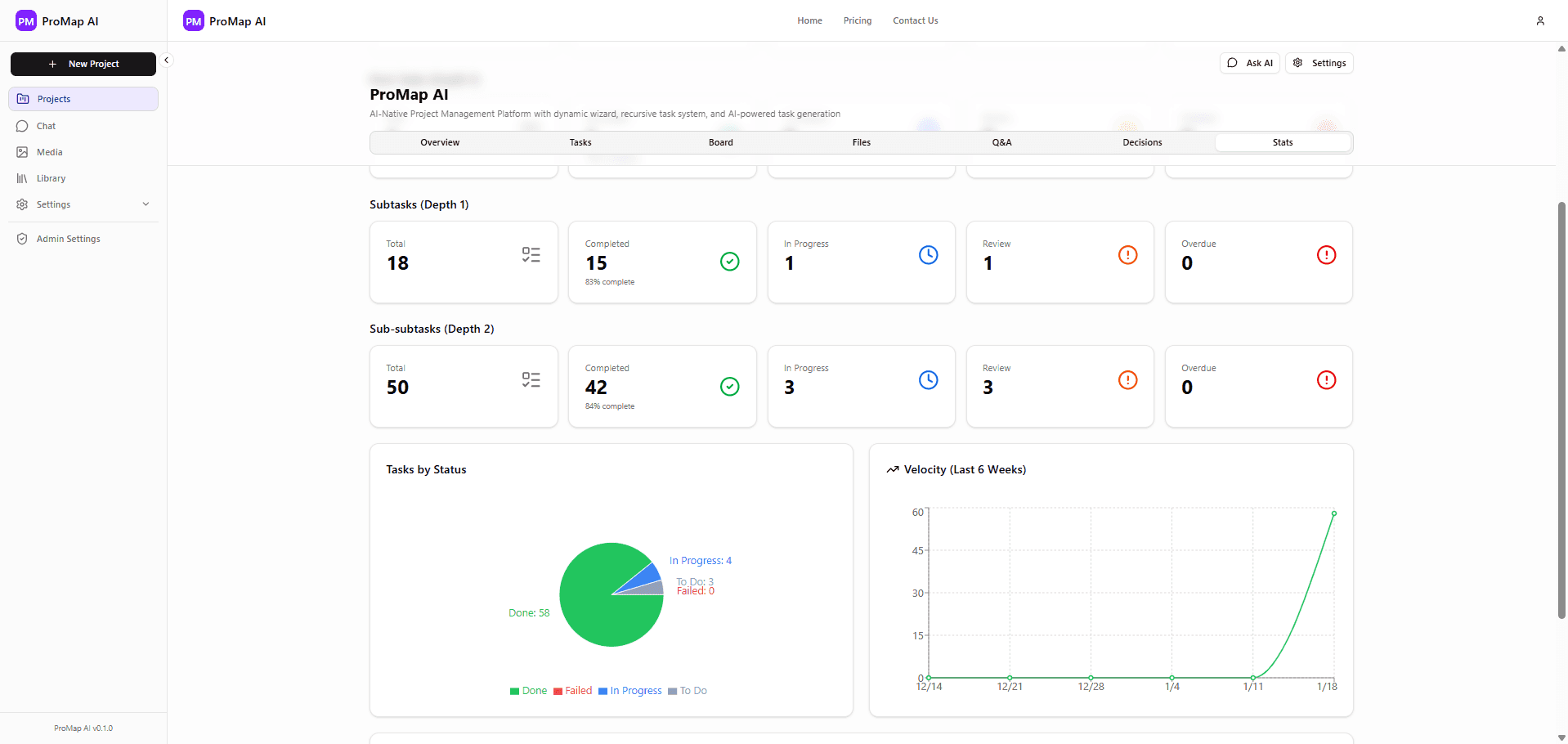
Advanced Project Analytics
Track your velocity, task completion rates, and project health with beautiful, data-rich visualizations. Vibes AI turns project management into a science.

Automated Documentation Generator
Instantly transform your wizard responses into professional PRDs, technical specs, and AI development prompts. One click, infinite documentation.

AI Task Generation
Let the AI do the heavy lifting. Generate comprehensive task breakdowns and implementation plans with a single spark. Our agentic generator understands your project context deeply.

The ProVibes Workflow
Three simple steps to bridge the gap between human vision and AI execution.
The Interview
Complete the 15-step wizard to define your project's identity, tech stack, and goals.
The Brain
ProVibes generates a structured PRD that serves as the persistent memory for AI agents.
The Execution
Connect your AI agents via MCP and watch them build your product with full context.
Simple, Transparent Pricing
Choose the plan that fits your workflow. Start for free and upgrade as you scale.
Free
Perfect for exploring ProVibes AI.
- 3 active projects
- 100 tasks per project
- 3-level task depth
- Community support
Starter
For builders ready to scale.
- 10 active projects
- 500 tasks per project
- 5-level task depth
- Email support
- Priority task generation
Pro
For professionals managing complex projects.
- Unlimited projects
- Unlimited tasks
- Unlimited task depth
- Priority support
- Advanced AI features
- Team collaboration
- Access to all Software Ideas
Enterprise
For teams and organizations at scale.
- Everything in Pro
- Dedicated support
- Custom integrations
- SLA guarantees
- Advanced security
- Team management
- Access to all Software Ideas
Frequently Asked Questions
What is ProVibes AI?
ProVibes AI is an AI-native project manager that bridges vision and execution. Use the 15-step wizard to create a structured PRD, then connect AI agents via MCP to build your product with full context.
How does the free plan work?
The free plan includes core features: one project, the full wizard, task tree, and MCP access. Upgrade when you need more projects or team features.
What is MCP?
Model Context Protocol (MCP) lets tools like Cursor or Claude Code read your project context directly. ProVibes exposes your PRD and tasks so AI agents stay in sync with your vision.